地磁人员定位管理系统是指通过以磁场定位技术为核心的室内定位综合解决方案,实时监控人员的位置状况,获得位置信息,出现紧急情况时,能快速确定人员位置以便及时进行救助。人员定位管理系统通过对人员位置的跟踪、记录、存储、分析,是确保人员安全、工作执行到位,降低事故隐患的有效和重要手段。
1.概述
1.1公司介绍
北京开物智联科技有限公司(以下简称“开物智联公司”)成立于2014年,是一家致力于物联网智能穿戴设备与解决方案提供商,是一家高新技术企业。
公司面向物联网和位置信息服务产业和应用,重点面向行业企业客户,提供以磁场定位、WiFi定位、GPS北斗卫星、蓝牙信标定位、UWB基站定位、4G通信站定位等多技术融合的室内外一体化定位导航产品和综合解决方案。同时通过智能穿戴终端,提供体温、心率、血氧、血压、心电、皮电 等生理健康监测。
公司的核心产品地磁人员定位监测系统,聚焦于企业资产和人员安全管理、安防监控、紧急救援等行业的位置信息服务和应用,帮助企业客户深入透视自身业务、实现效率升级、为企业安全生产保驾护航。目前产品已经在电厂、化工厂的人员、车辆安全管理中得到应用,以其精度较高、定位稳定可靠、部署简单、成本低等优异性能,得到了客户的一致肯定和好评。
1.2产品技术原理介绍
地磁人员定位管理系统是指通过以磁场定位技术为核心的室内定位综合解决方案,实时监控人员的位置状况,获得位置信息,出现紧急情况时,能快速确定人员位置以便及时进行救助。人员定位管理系统通过对人员位置的跟踪、记录、存储、分析,是确保人员安全、工作执行到位,降低事故隐患的有效和重要手段。
1.2.1术语与定义
卫星定位技术——全球卫星导航系统,GNSS,经过多年发展,是目前最成熟、使用最广泛的定位技术,包括美国的GPS、俄罗斯的GLONASS、欧洲的Galileo和我国的北斗。
定位终端——测量和发送定位所需的传感器信息的装置,固定安装在需要定位的人员的腰部或背部,通过wifi、4G等无线传输技术完成数据上传。
惯导定位——惯性导航系统(INS,简称惯导)是一种不依赖于外部信息、也不向外部辐射能量的自主式导航系统。其工作环境不仅包括空中、地面,还可以在水下,需要与载体固连。惯导的基本工作原理是以牛顿力学定律为基础,通过测量载体在惯性参考系的加速度,将它对时间进行积分,且把它变换到导航坐标系中,就能够得到在导航坐标系中的速度、偏航角和位置等信息。
PDR——利用惯性器件实现人员定位的一种方法。Pedestrian Dead Reckoning,对行人行走的步数、步长、方向进行测量和统计,推算出行人行走轨迹和位置等信息。
Mems IMU——Mems惯性器件,由三轴Mems陀螺仪和三轴Mems加速度计组成。
磁场定位——利用环境中不同位置的磁场差异,来确定人员位置信息。
磁场地图——用于磁场定位的环境磁场信息在地图中进行呈现。通过把实际测量的磁场数据与磁场地图的磁场特征数据进行比对,确定当前位置。
磁力计——也叫磁传感器,用于感知周围环境的磁场信息。物质在磁场中电阻率发生变化的现象称为磁阻效应,磁阻传感器利用磁阻效应制成。本项目选用磁阻传感器。
1.2.2室内定位现状
尽管定位技术种类繁多,多数技术的基本原理依然是依赖接收机对无线电信号的接收,判断接收机与已知位置信号源的相对位置。具体实现方法包括近邻法、交叉法、到达时间、到达时间差、到达角度、场强三边法等,这些方法本质是测距的方法。
除了上述方法外,惯导也是一种主流的定位方法,在军事装备上应用较为广泛。对于人员,依靠通过角速率、加速度计算人员前进的距离和方向。
指纹法也是常用的技术方法。指纹法是将接收机接收到的位置信号特征,与预先收集的特征地图(“指纹库”)比较,得出所在位置。
表1 定位技术的基本原理

根据各种定位原理,衍生出多种定位技术,如下表所示。表中给出了各种典型定位技术的适用场景。
表2 各种定位技术比较

从表中可以看出,卫星定位技术具有可靠性好、精确度高、覆盖范围广等优点,获得广泛使用,但卫星信号容易被建筑物阻隔,所以在室内、洞穴、地下,卫星定位无法使用;在山区、城市街巷等,卫星信号被遮挡,导致定位误差增大,定位结果不可靠。
单纯依赖WiFi定位方式,要达到4~5米的定位精度,需要在20米左右布置一个无线路由器,但是考虑到现实情况,成本以及现场安装的困难,很难利用WiFi定位方式达到可用的目的。
单纯依赖蓝牙定位,则需要6米左右布设一个蓝牙基站,对于较为较为空旷和环境复杂的场景,定位效果难以保障,此定位方式很难推广。
若采用UWB的方式,高企的成本、复杂的现场情况以及基站施工的难度,同样导致该手段很难推广应用;而且UWB硬件需要专门定制,不能用于手机。
激光定位由于终端成本较高,体积较大,不适合便携,不适合人员定位,不能用于手机。
惯导技术,是通过惯性传感器判断定位终端的移动路线,利用加速度计测算各方向直线前进距离,利用陀螺仪测量航向。该项技术需要由其他方式提供初始位置信息,而后经过惯性传感器测量行进方向和加速度,并经过复杂的模型拟合出后续的位置偏移。惯导技术的优势在于适用于所有场景,因为除起始位置和后续位置修正外,不需要额外铺设定位设备、不需要预先采集外界信息。但惯导技术的定位误差会随着距离与时间的增加而不断累积,所以难以独立工作,需要和其他技术相融合。
1.2.3磁场定位原理
磁场定位技术是利用不同位置的磁场差异,来确定位置信息。地磁场、人工建筑和室内铁磁性设备产生的磁场,统称为环境磁场。这部分环境磁场随时间较为稳定,其强度(大小)和方向随空间位置的变化而变化,为位置信息的测量提供了一个天然的坐标系。利用环境磁场随位置相关和变化的特性就可以实现定位。在使用该技术前,需要采集定位区域的磁场分布。该技术不但精度高,而且不需要安装任何硬件设备,因此可以大大降低系统施工和维护成本。
磁场定位的工作过程是把定位终端佩戴人员身上,定位终端随着人员行走。定位终端里的磁传感器芯片采集测量磁场数据,将实际测量的磁场数据与预先测绘采集得到的磁场图进行搜索匹配。在磁场图内找到和测量磁场数据最相似的数据所在的位置,即认为是人员所在的位置。
图1给出了在两条室内道路,分别在2021年1月27日和2021年6月12日,测量得到的磁场分布曲线。图中空心圆圈表示1月27日测量的数据;实心星形表示6月12日测量的数据。纵坐标是磁场总强度大小,单位是nT;横坐标是道路长度,单位是m。图1所示道路1的长度是25m;图2所示的道路2的长度是40m。
(a)道路1

(b)道路2
图1 室内道路磁场分布图
从图中看出,当位置不同时,环境磁场表现出明显的差异性,如图1(a)和(b)所示,利用这种差异就可以计算需要定位的目标体的位置。当时间不同时,磁场的特征稳定,不会随时间发生较大改变。如图中在同一条道路上,1月27日测量的磁场分布特征和6月12日测量的磁场特征基本相同,证明了特征随时间的稳定性,也说明磁场地图测绘建立后,不需要频繁更新。
开物智联公司提出并研发的地磁人员定位监测系统除了应用磁场定位以外,还融合了惯导、蓝牙、地图匹配等定位手段,进一步提高了系统的可靠性和稳定性,定位精度优于2米。
地磁人员定位系统和传统的无线定位技术相比,其显著优势是无需动土作业,无需弱电和入网施工、无需维护、可以分辨楼层、不受遮挡、定位结果连续稳定可靠。由于不需要施工,100万平方米的场景交付周期小于1个月,且成本相对于纯蓝牙定位系统降低30%以上,相对于UWB定位系统降低50%以上。
1.3地磁人员定位监测系统特点
1.3.1安装调试简单,易于维护和管理
地磁人员定位监测系统不需要铺设大量硬件以及基础设施改造,安装调试简单;对于使用者来说,无需培训及特别要求,易于操作和被作业人员接受。
1.3.2三维定位,稳定可靠,无盲区
该定位系统可实现三维定位,定位精度1~2m,定位稳定可靠,无“盲区”,位置轨迹连续可靠,便于网络连接远程监控,可真正实现全自动人员安全管理的目标。
1.3.3异常报警
该定位系统可自动识别异常状态,并进行报警。
(1)当人员身体不适引起昏厥、意外引起受伤时,系统自动发出报警信息,结合人员位置,可提高救援效率,保障人员安全;
(2)该定位系统可识别多人佩戴同一定位终端、定位终端人机分离等异常情况,并进行实时报警,杜绝监管不到位的现象。
(3)该定位系统可设置电子围栏,当人员误入危险区域、越界、超时滞留某区域时,系统自动发出报警信息,提高安全监管能力。
1.3.4自主知识产权
系统设备自主开发,技术领先,国内首创。后续开发拓展能力强,将会不断地有新功能增加到系统中,保证用户系统增值,节省用户投资。
2.地磁人员定位监测系统功能介绍
2.1系统架构
地磁人员定位监测系统如图2所示。

图2 地磁人员定位监测系统
地磁人员定位监测系统的系统组成,如图3所示,数据通过WiFi网络实现上传。如果工作区域内没有覆盖WiFi网络,则数据可以存储在本地,等到了有网络覆盖的地方,可自动实现数据上传。服务器根据客户需求,部署在本地或云端,实现人员位置的显示、管理、分析和应用。

图3 基于WiFi无线通信网络的系统组成
2.2地磁人员定位监测终端
地磁人员定位监测终端采用“磁场定位+惯导+地图+蓝牙”的融合定位方式,进行室内人员位置定位,定位精度优于2m。
地磁定位监测终端外观如图4所示。

图4 定位健康监测终端外观图
(1)大小:94mm×57mm×18mm。
(2)重量:150g。
(3)供电方式:电池(可充电);电池供电条件下,定位终端可连续工作时间:24小时。
(4)工作环境要求:常温,室内。
(5)电源输入接口:通用Micro USB2.0接口,使用普通的安卓手机数据线(非Type C接口)即可。
(6)防护等级:IP52。
(7)安全等级:定位终端采用5V直流电压供电,安全;设备表面无尖锐棱角,安全性较高。
(8)安装方式:腰带夹式。
(9)软件升级方式:无线升级。
(10)注意事项:定位终端外壳、板卡、电池均为配对使用,请勿私自拆卸,交换使用,否则会影响产品性能。
2.3蓝牙IBeacon

图5 蓝牙IBeacon外观图
蓝牙IBeacon用于发送iBeacon标准数据,实现人员定位系统的关键位置识别,一般部署在电梯、出入口、楼梯口。
(1)广播频率:100ms~10s;
(2)大小:直径:47.5mm;厚度:16.1mm;
(3)供电电压:1.8V~3.1VDC;
(4)传输距离:3~70m;
(5)工作时间:1年;
(6)IP67防护等级,防水、防尘;
(7)电池:型号:CR2477 ;电池容量:1000mAh。
2.4无线路由器
路由器使用2.4GHz WIFI路由器,建议使用带4根天线的WIFI路由器或企业级WIFI路由器,可优化网络传输性能,提高系统工作稳定性和可靠性。
2.5服务器
根据用户实际数据量选择合适的服务器,部署在本地或云端。
2.6地磁人员定位监测系统功能
2.6.1三维地图展现
支持工作区域内三维地图展现,全矢量地图数据,支持无级缩放,所有内容清晰可见。提供在线地图编辑工具,可方便快捷的维护地图内容。在线修改的地图内容实时同步到业务系统中,无需额外工作。
图6 地图制作效果
2.6.2监控区域内人员分布实时查看
在三维地图上可实时查看监控区域内人员分布、各区域人数、系统报警事件及处理情况。通过关联监控大屏幕,可对关键数据进行全面展示,提升安防监控的信息化管理水平。

图7 监控界面
2.6.3重点关键区域的电子围栏管理
把监控区域真实尺寸映射到电子地图中,按照监控区域的实际尺寸划分监管区域,进行各种形状的区域化管理。

图8 区域设置界面
2.6.4人员定位健康监测异常报警
通过权限设置,当人员越界、超时滞留某区域、长时间静止不动(如晕倒、昏迷)时,系统发出报警信息,提高安全防范管理能力。同时,该定位系统可实现体温、心率等健康监测异常报警、SOS报警、摘脱报警(定位终端人机分离)、电子围栏报警等异常情况,杜绝监管不到位的现象。
2.6.5超员/缺员报警
管理后台可设置每个区域的限制人数,实现超员报警和缺员报警功能。如果该区域授权的总人数已经满员或未达标,系统发出预警信息,提醒管理人员及时予以干预,以便于企业进行更加合理的调度和管理。
2.6.6轨迹回放和追溯
可视化展现人员行走轨迹、历史轨迹,随时调看人员出入工作区域的记录,为员工的绩效评定或岗位安排提供依据。

图9 历史轨迹回放界面
2.6.7报表统计和上报
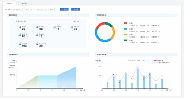
以图形、报表的形式统计人员的工作时间、工作区域、工作质量等企业关注内容,为企业量化考核提供基础数据和依据。

图10 统计报表界面
3.实施过程
地磁人员定位监测系统的实施过程包括磁场数据采集、磁场数据库制作、地图制作、现场部署、系统联调等过程。
3.1磁场数据采集和蓝牙IBeacon的安装
磁场数据采集具体包括场地地图的初步构建以及地磁数据采集,其时间周期依据监控区域大小以及场地结构的复杂程度而不同。以一般的工厂为例,在连续工作的情况下,10万平方米的区域,完成地图的初步构建以及磁场数据采集,单人工作需要3到4个工作日左右。在磁场数据采集的同时,部署蓝牙IBeacon。

图11 磁场信息采集小车
3.2磁场数据库制作
磁场数据库制作,主要实现磁场数据的处理和后期加工,需5个工作日左右。

图12 磁图的空间分布
3.3地图制作
三维地图制作主要基于监控区域CAD图以及初步构建得到的地图,实现监控区域矢量图的制作,支持无极缩放,需5-7个工作日。

图13 定位区域的三维展示
3.4现场部署
现场部署包括定位终端的安装、服务器架设、服务器软件的安装等工作,以200个定位终端为例,需5个工作日。
3.5系统联调
系统联调包括数据传输情况测试、定位效果测试、系统运行测试、可能出现的风险排查等,需5~7个工作日。
